
Блокчейн Solana уровня 2 Sonic преодолел важную веху в стейкинге, объявив о новом партнерстве для продвижения растущей индустрии рестейкинга в сети Solana.
Sonic, первая сеть L2 виртуальной машины Solana (SVM), ориентированная на игры, заключила партнерское соглашение с платформой рестейкинга Solayer и жидким слоем ретейкинга Adrastea, чтобы увеличить вознаграждения делегаторов Solana.
Согласно объявлению, опубликованному Cointelegraph, партнерство произошло после того, как Sonic SVM превысила сумму в 50 миллионов долларов, переданную Solana (SOL) на Solayer.
Это делает Sonic SVM крупнейшим делегированным AVS (активно проверенным сервисом) на Solayer.
По словам Криса Чжу, основателя и генерального директора Sonic SVM, рубеж в 50 миллионов долларов подчеркивает потенциал роста экосистемы ставок и рестейкинга Solana. Он сказал Cointelegraph:
«Это подчеркивает растущую сложность и зрелость децентрализованных сервисов Solana, таких как Sonic AVS, где токены ликвидного размещения теперь выходят за рамки базового размещения и повышают безопасность и ценность ряда услуг, включая расширения сети».
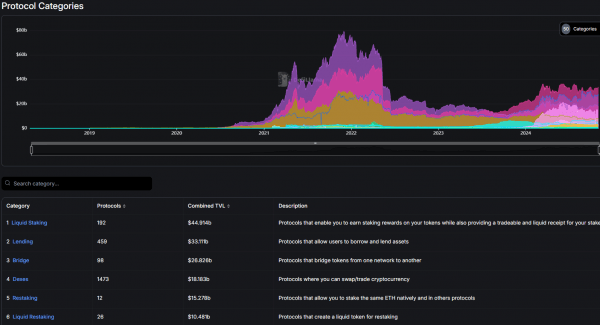
Согласно данным DefiLlama, ликвидный стейкинг превратился в крупнейшую категорию протоколов на Ethereum с совокупной заблокированной стоимостью (TVL) в 44 миллиарда долларов, а повторный стейкинг стоит 15 миллиардов долларов и стал пятой по величине категорией протоколов.

Эфириум по категориям протоколов. Источник: ДефиЛлама
Некоторые разработчики блокчейн ожидают увидеть аналогичный взрывной рост от решений по рестейкингу и ликвидному стейкингу на основе Solana.
Связанный вопрос: Могут ли ликвидные токены стейкинга снизиться из-за волатильности рынка?
Может ли Солана перехватить конкуренцию росту Эфириума?
По словам Чжу из Sonic, рестейкинг на основе Solana может привести к значительному росту, потенциально соответствующему экосистеме Ethereum.
Инновации других протоколов на основе Solana, таких как Jito, Solayer и Fragmetric, могут внести значительный вклад в обновление экосистемы сети, сказал Чжу, добавив:
«Солана закладывает основу для будущего, в котором ее экосистема будет одновременно высоко децентрализованной и способной управлять более сложными приложениями с высокими ставками. Этот динамичный подход может продвинуть экосистему ставок Solana на центральную роль, потенциально превосходя Ethereum по универсальности и распространению».
Связанный: рост криптовалют в Восточной Европе: DeFi обеспечивает 33% транзакций
Другие также видят потенциал в этой нише. Bybit Research ожидает, что объем ликвидных ставок на основе Solana увеличится более чем в пять раз благодаря устойчивому внедрению в розничной торговле.
Bybit Research сообщила Cointelegraph:
«На наш взгляд, Solana имеет огромный потенциал для ликвидного ставок благодаря активному сообществу ставок. Судя по статистике рынка LST Ethereum, рынок LST Solana потенциально может вырасти до 18 миллиардов долларов».

Жидкий стейкинг ТВЛ, Солана. Источник: ДефиЛлама
По данным DefiLlama, на момент публикации ликвидное размещение на основе Solana оценивается в $5,9 млрд в TVL.
Источник: cryptohamster.org
10btc-CoinPulse Ваш профессиональный навигатор на волатильном рынке криптовалют. Мы предоставляем глубокий технический и фундаментальный анализ, актуальные рыночные данные, сигналы и прогнозы. Будьте в курсе всех ключевых событий: хардфорков, обновлений протоколов и изменений в регулировании. Принимайте взвешенные инвестиционные решения с CoinPulse.